템플릿¶
개요¶
템플릿은 자주 사용되는 대시보드·차트·퍼널·리텐션 구성을 미리 준비해둔 기능입니다.
처음부터 직접 설정하지 않아도 템플릿을 선택하는 것만으로 필요한 콘텐츠를 빠르게 만들 수 있으며, 생성 후 필요에 따라 자유롭게 수정할 수 있습니다.
무엇을 할 수 있나요?¶
사업/마케팅 담당자¶
- AU, NU, 매출액, ARPPU 등 핵심 지표가 포함된 요약 대시보드를 한 번의 클릭으로 즉시 생성할 수 있습니다.
- 처음 애널리틱스를 사용하더라도 어떤 지표를 어떻게 구성해야 하는지 템플릿을 통해 참고할 수 있습니다.
데이터 분석가¶
- 반복적으로 만드는 분석 구조(리텐션, 퍼널 등)를 템플릿으로 빠르게 시작하고, 세부 조건만 추가로 조정할 수 있습니다.
빠르게 시작하기¶
- 상단 Create 버튼 클릭 후 템플릿을 클릭합니다
- 생성을 원하는 콘텐츠 유형(차트, 퍼널, 리텐션, 대시보드)을 클릭합니다.
- 템플릿이 적용된 상태로 설정이 채워지면, 필요에 따라 수정 후 생성 버튼을 클릭합니다.
Note
템플릿 선택 후에도 모든 설정을 자유롭게 변경할 수 있습니다. 템플릿은 초기값을 채워주는 역할을 합니다.
전체 기능¶
템플릿 목록¶
템플릿은 콘텐츠 유형별 탭으로 구분됩니다.
| 탭 | 설명 |
|---|---|
| 대시보드 | 주요 지표 현황을 한 화면에서 확인하는 대시보드 템플릿 |
| 차트 | 이용자·매출 등 핵심 지표를 시각화하는 차트 템플릿 |
| 퍼널 | 단계별 전환·이탈 분석을 위한 퍼널 템플릿 |
| 리텐션 | 유저 재방문·잔존율 분석을 위한 리텐션 템플릿 |
템플릿 적용 결과¶
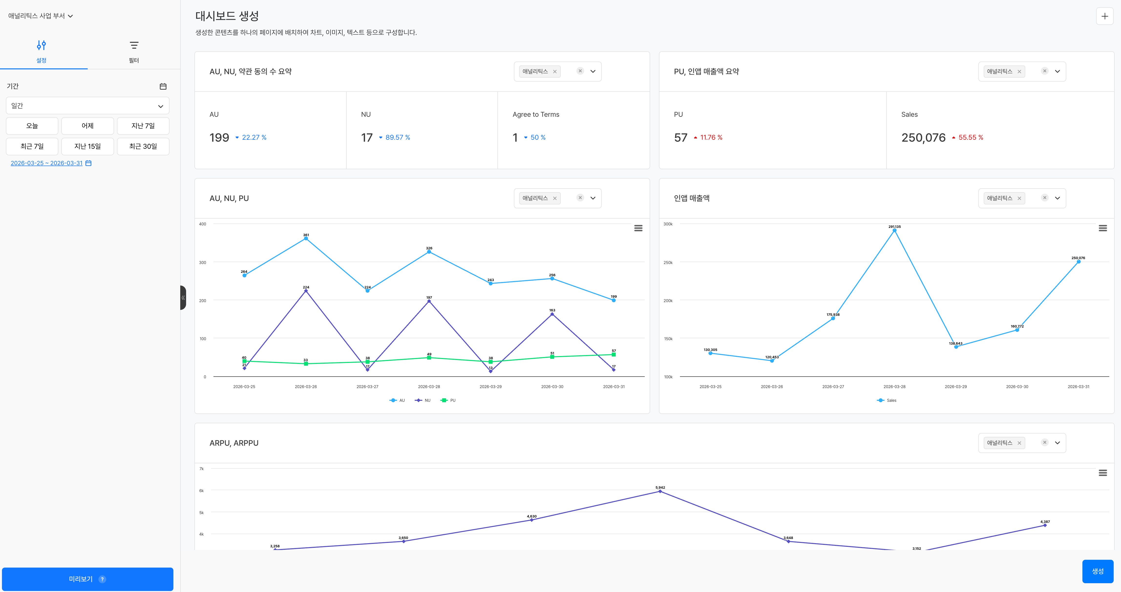
대시보드 템플릿¶
대시보드 템플릿을 적용하면 미리 구성된 패널이 배치된 생성 화면으로 이동합니다. 각 패널 우측 상단의 드롭다운에서 해당 패널에 적용할 프로젝트를 개별적으로 선택할 수 있습니다.
패널마다 다른 프로젝트를 지정할 수 있어, 여러 게임의 지표를 하나의 대시보드에서 나란히 비교하는 구성도 가능합니다.
차트/퍼널/리텐션 템플릿¶
템플릿을 선택하면 측정 값, 차원 값 등 주요 설정이 미리 채워진 상태로 생성 화면이 구성됩니다. 좌측 패널에서 설정을 추가하거나 변경한 뒤 생성 버튼을 클릭하면 콘텐츠가 저장됩니다.
주의사항 & Tips¶
- 템플릿은 초기 설정값을 제공하는 역할로, 적용 후 모든 항목을 자유롭게 수정할 수 있습니다.
- 이벤트 또는 메트릭 설정 상태에 따라 일부 템플릿은 데이터가 표시되지 않을 수 있습니다. 이 경우 이벤트 또는 메트릭 설정을 먼저 확인하세요.


