首頁¶
概要¶
首頁是查看各工作區建立的儀表板的入口。
首次進入時會顯示依工作區設定的首頁儀表板,並可透過左側導覽側邊欄前往其他工作區的首頁。
可以做什麼?¶
商務/行銷負責人¶
- 若將主要 KPI 設為首頁儀表板,登入 Analytics 的瞬間就能立即確認今天的狀況。
- 只要變更日期範圍為活動期間,即可立即比較前後成效。
- 可立即將所需資料匯出為 CSV,直接用於報告撰寫。
資料分析師¶
- 可依工作區配置符合目的的儀表板,並透過收藏快速進入常看的儀表板。
- 可立即套用國家・OS・App 版本等所需條件作為篩選器,一眼查看現況。
開發者¶
- 在新事件部署後,可立即確認該資料是否正確反映到儀表板面板。
快速開始¶
基本查看¶
- 在左側側邊欄點擊 首頁 選單。
- 在左側 導覽側邊欄 中選擇要查看的工作區。
- 會自動顯示該工作區的首頁儀表板。
變更日期範圍¶
- 點擊儀表板上方的 快速選擇按鈕(最近 7 天、最近 30 天等),或 直接選擇日期。
- 點擊 套用 按鈕後,整個面板資料會更新。
資料下載¶
CSV 下載(不含計分卡)
- 點擊要下載的面板上方的 更多(···) 選單。
- 點擊資料下載按鈕。
圖片下載(不含計分卡、表格)
- 點擊各圖表上顯示的漢堡按鈕。
- 點擊想要的圖片格式(PNG, JPEG, SVG 等)。
全部功能¶
主要概念¶
| 概念 | 說明 |
|---|---|
| 首頁儀表板 | 進入首頁時預設顯示的儀表板。於工作區管理中指定 |
| 工作區 | 用於儲存內容(圖表、漏斗、留存、儀表板)的空間 |
| 面板 | 配置在儀表板上的個別圖表/內容 |
預設提供的儀表板¶
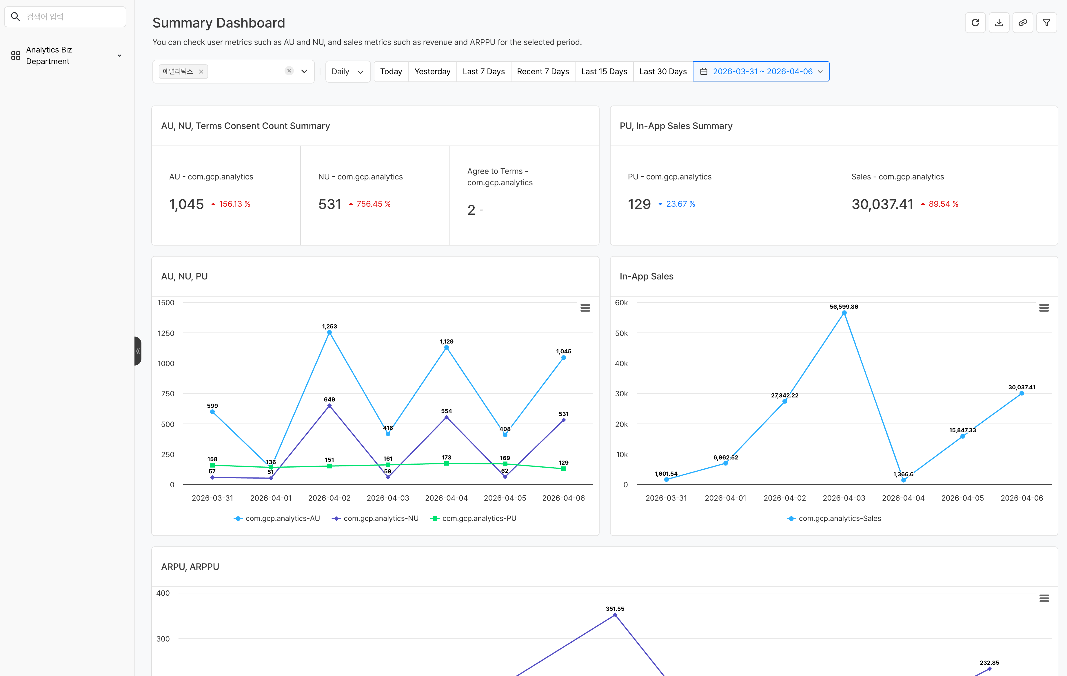
Analytics 預設提供可直接使用、不需額外設定的 摘要儀表板。首次進入首頁時會自動顯示該儀表板,可一眼確認 AU・營收・留存等核心指標。
主要功能¶
1. 儀表板導覽¶
- 工作區切換:在左側導覽側邊欄中選擇具有存取權限的工作區。
2. 日期範圍設定¶
設定要套用到整個儀表板的日期範圍。
- 快速選擇按鈕:以按鈕選擇常用期間,例如最近 7 天、最近 30 天
- 直接選擇:在月曆中直接選擇開始日和結束日
快速選擇按鈕中的 最近 與 過去 會以不同基準日運作。
| 類型 | 基準日 | 範例 |
|---|---|---|
| 最近 N 天 | 以今天為基準計算 | 最近 7 天 → 含今天共 7 天 |
| 過去 N 天 | 以昨天為基準計算 | 過去 7 天 → 含昨天共 7 天 |
日期選擇方式支援 固定日期 與 相對日期 兩種。
| 方式 | 說明 | 範例 |
|---|---|---|
| 固定日期 | 指定的日期會維持不變。不論何時查詢,都會查詢相同期間 | 2025-01-01 ~ 2025-01-31 |
| 相對日期 | 會依查詢時間自動計算日期。每次打開儀表板時都會更新為最新期間 | 最近 7 天 |
Note
變更日期範圍後,儀表板內所有元件資料都會依該期間重新查詢。
3. 視覺化設定¶
點擊各面板右側 ... 按鈕後,再點擊視覺化設定按鈕,即可用不同格式查看圖表資料。 
-
圖表種類
圖表類型 用途 折線圖 適合確認時間序列趨勢 長條圖(橫/直) 適合比較項目之間差異 圓餅圖 適合表現比例 表格 適合確認精確數值 計分卡 適合強調單一核心數值 -
結果標示選項(套用於圖表種類為表格時)
- 小數點:最多可設定 5 位
- 百分比:用於顯示百分比(%) 值
- 增減顯示:用於強調上升或下降
-
貨幣選項
4. 資料下載¶
如有需要,可下載各面板或整個儀表板用於分析。
5. 套用篩選器¶
可套用儀表板層級篩選器,只查詢符合特定條件的資料。篩選器會一併套用到儀表板內所有元件。 
Note
篩選器的維度中顯示的項目,會呈現所使用的所有事件屬性。若特定事件沒有該屬性,則該事件不會套用篩選器。
注意事項 & Tips¶
- 首頁顯示的首頁儀表板可在 設定 > 工作區管理 中變更。
- 若沒有工作區存取權限,將無法查看該工作區的儀表板。
- 變更日期範圍只會套用於目前 session,重新整理頁面後會回到預設值。





