範本¶
概要¶
範本是預先準備好常用儀表板・圖表・漏斗・留存配置的功能。
即使不從頭設定,只要選擇範本,就能快速建立所需內容,建立後也可依需求自由修改。
可以做什麼?¶
商務/行銷負責人¶
- 可一鍵立即建立包含 AU、NU、營收、ARPPU 等核心指標的摘要儀表板。
- 即使剛開始使用 Analytics,也能透過範本參考該如何組合哪些指標。
資料分析師¶
- 可用範本快速開始重複建立的分析結構(留存、漏斗等),之後只需追加調整細部條件。
快速開始¶
- 點擊上方 Create 按鈕後,點擊 範本
- 點擊想要建立的內容類型(圖表、漏斗、留存、儀表板)。
- 套用範本後,設定會預先填入,接著可依需要修改後點擊 建立 按鈕。
Note
選擇範本後仍可自由變更所有設定。範本的作用是提供初始值。
全部功能¶
範本清單¶
範本依內容類型分頁區分。
| 分頁 | 說明 |
|---|---|
| 儀表板 | 一眼查看主要指標現況的儀表板範本 |
| 圖表 | 視覺化使用者・營收等核心指標的圖表範本 |
| 漏斗 | 用於階段轉換・流失分析的漏斗範本 |
| 留存 | 用於分析使用者回訪・留存率的留存範本 |
套用範本結果¶
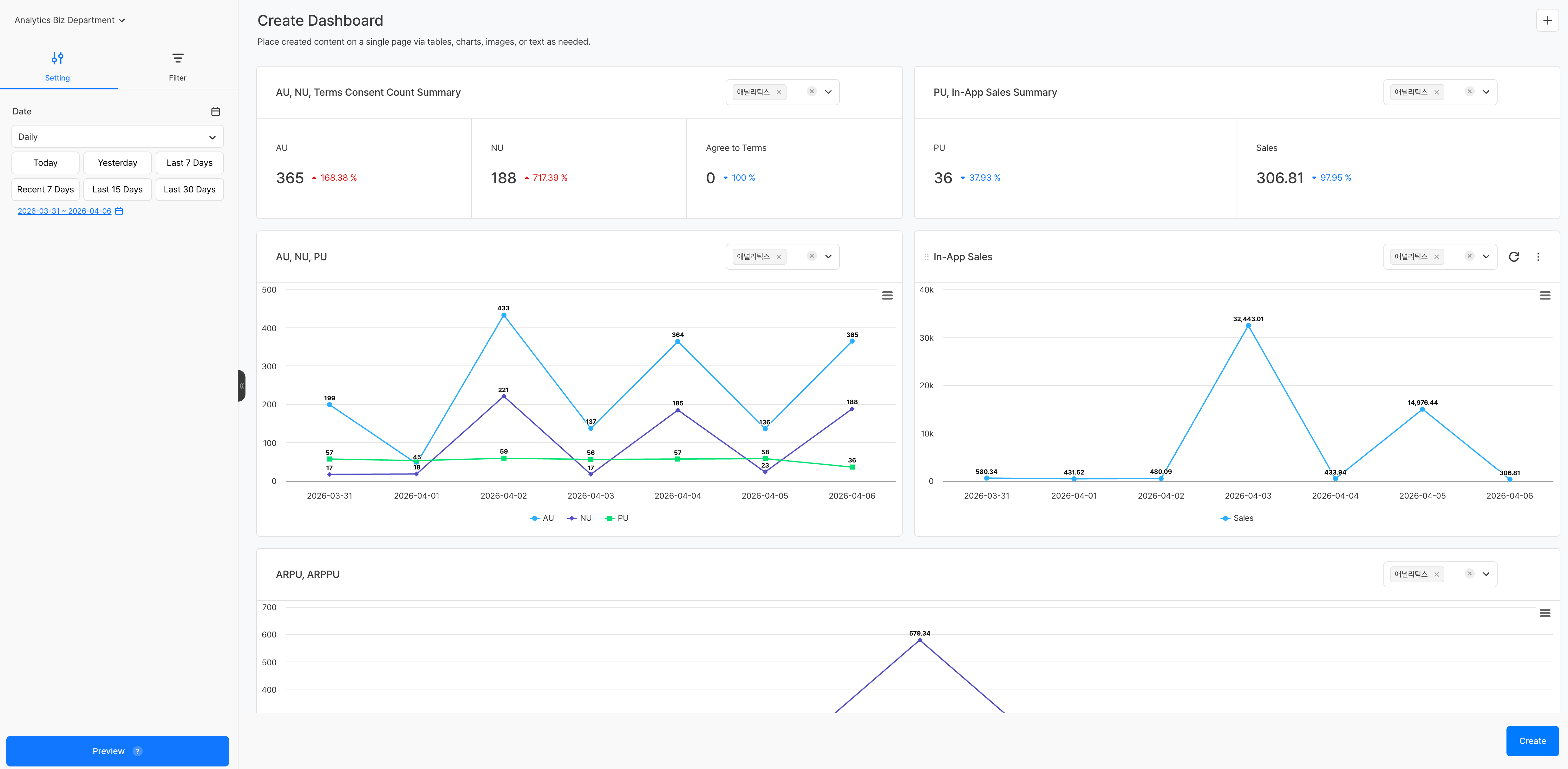
儀表板範本¶
套用儀表板範本後,會移至已配置預設面板的建立畫面。可在各面板右上角的下拉選單中,個別選擇要套用到該面板的專案。
因為每個面板都可指定不同專案,因此也能將多個遊戲的指標並排放在同一個儀表板中比較。
圖表/漏斗/留存範本¶
選擇範本後,建立畫面會先填入測量值、維度值等主要設定。可在左側面板追加或變更設定後,再點擊 建立 按鈕儲存內容。


