テンプレート¶
概要¶
テンプレートは、よく使うダッシュボード・チャート・ファネル・リテンション構成をあらかじめ用意した機能です。
最初から自分で設定しなくても、テンプレートを選ぶだけで必要なコンテンツをすばやく作成でき、作成後は必要に応じて自由に編集できます。
何ができますか?¶
事業/マーケティング担当者¶
- AU、NU、売上、ARPPUなどの主要指標を含むサマリーダッシュボードをワンクリックで即作成できます。
- 初めてAnalyticsを使う場合でも、どの指標をどう構成すべきかをテンプレートで参考にできます。
データアナリスト¶
- 繰り返し作る分析構造(リテンション、ファネルなど)をテンプレートからすばやく始め、詳細条件だけ追加で調整できます。
すぐに始める¶
- 上部の Create ボタンをクリックし、テンプレートをクリックします
- 作成したいコンテンツタイプ(チャート、ファネル、リテンション、ダッシュボード)をクリックします。
- テンプレートが適用された状態で設定が入力されるので、必要に応じて編集して 作成 ボタンをクリックします。
Note
テンプレート選択後もすべての設定を自由に変更できます。テンプレートは初期値を埋める役割です。
全機能¶
テンプレート一覧¶
テンプレートはコンテンツタイプごとのタブで区分されています。
| タブ | 説明 |
|---|---|
| ダッシュボード | 主要指標の現況を一画面で確認するダッシュボードテンプレート |
| チャート | ユーザー・売上など主要指標を可視化するチャートテンプレート |
| ファネル | ステップ別の転換・離脱分析のためのファネルテンプレート |
| リテンション | ユーザー再訪・残存率分析のためのリテンションテンプレート |
テンプレート適用結果¶
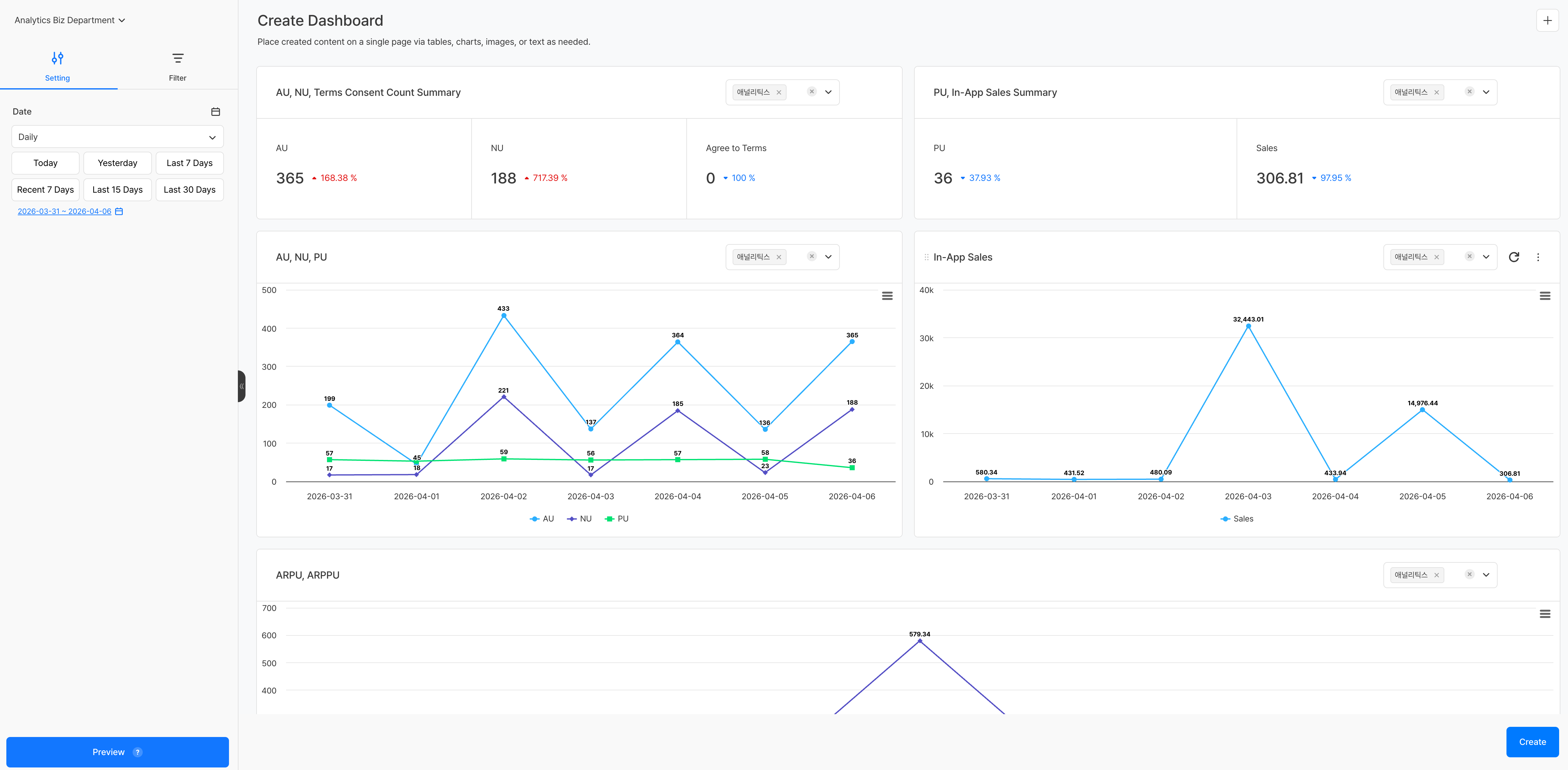
ダッシュボードテンプレート¶
ダッシュボードテンプレートを適用すると、あらかじめ構成されたパネルが配置された作成画面へ移動します。各パネル右上のドロップダウンから、該当パネルに適用するプロジェクトを個別に選択できます。
パネルごとに異なるプロジェクトを指定できるため、複数ゲームの指標を一つのダッシュボードで並べて比較する構成も可能です。
チャート/ファネル/リテンションテンプレート¶
テンプレートを選ぶと、測定値、ディメンション値など主要設定があらかじめ入力された状態で作成画面が構成されます。左側パネルで設定を追加または変更した後、作成 ボタンをクリックするとコンテンツが保存されます。
注意事項 & Tips¶
- テンプレートは初期設定値を提供する役割であり、適用後はすべての項目を自由に編集できます。
- イベントまたはメトリック設定の状態によっては、一部テンプレートでデータが表示されないことがあります。その場合は イベント または メトリック 設定を先に確認してください。


