首页¶
概要¶
首页是按工作区查看已创建仪表板的入口。
首次进入时,会显示各工作区设置的首页仪表板,也可以通过左侧导航侧边栏切换到其他工作区的首页。
可以做什么?¶
业务/营销负责人¶
- 如果将主要 KPI 设置为首页仪表板,那么只要登录 Analytics,就能立即查看今天的现状。
- 只要把日期范围切换成活动期间,就能即时比较前后表现。
- 可以立即导出所需数据为 CSV,直接用于报告编写。
数据分析师¶
- 可以按工作区组织符合目的的仪表板,并通过收藏快速访问常看的仪表板。
- 可以立即应用国家·OS·应用版本等所需条件作为筛选器,一眼查看现状。
开发者¶
- 新事件发布后,可以立即确认该数据是否正确反映到仪表板面板中。
快速开始¶
基本查看¶
- 在左侧侧边栏点击 首页 菜单。
- 在左侧 导航侧边栏 中选择要查看的工作区。
- 该工作区的首页仪表板会自动显示。
更改日期范围¶
- 点击仪表板顶部的 快捷选择按钮(最近 7 天、最近 30 天等),或 直接选择日期。
- 点击 应用 按钮后,所有面板数据会刷新。
数据下载¶
CSV 下载(不包括记分卡)
- 点击要下载的小组件顶部的 更多(···) 菜单。
- 点击数据下载按钮。
图片下载(不包括记分卡、表格)
- 点击每个图表上显示的菜单按钮。
- 点击想要的图片格式(PNG、JPEG、SVG 等)。
全部功能¶
主要概念¶
| 概念 | 说明 |
|---|---|
| 首页仪表板 | 进入首页时默认显示的仪表板。在工作区管理中指定 |
| 工作区 | 用于保存内容(图表、漏斗、留存、仪表板)的空间 |
| 面板 | 布置在仪表板上的单个图表/内容 |
默认提供的仪表板¶
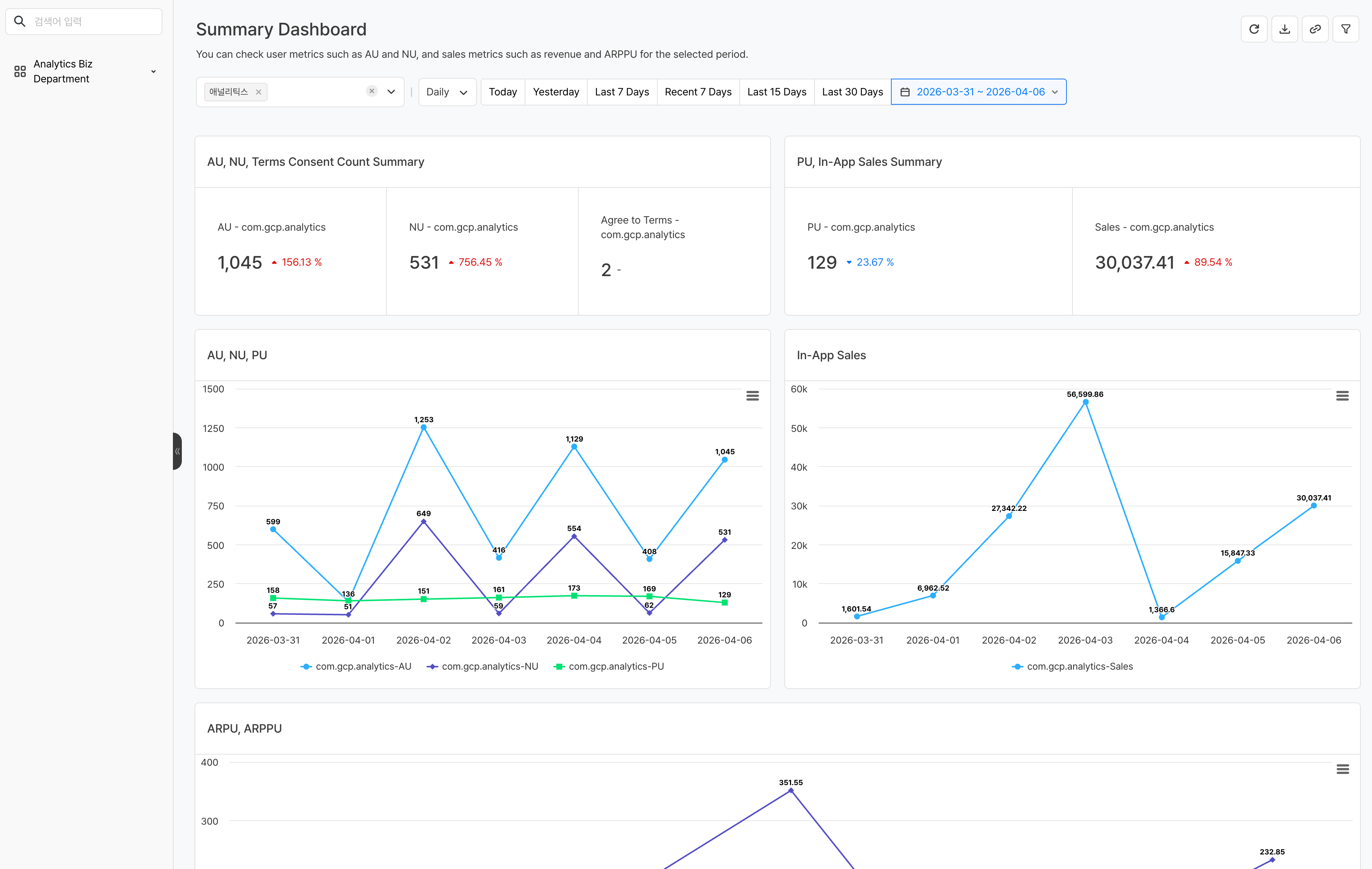
Analytics 默认提供一个无需额外设置即可直接使用的 摘要仪表板。首次进入首页时会自动显示该仪表板,方便你一眼查看 AU、收入、留存等核心指标。
主要功能¶
1. 浏览仪表板¶
- 切换工作区:在左侧导航侧边栏中选择拥有访问权限的工作区。
2. 设置日期范围¶
设置要应用于整个仪表板的日期范围。
- 快捷选择按钮:通过点击按钮选择常用期间,例如最近 7 天、最近 30 天
- 直接选择:在日历中直接选择开始日期和结束日期
快捷选择按钮中的 最近 和 过去 的基准日不同。
| 类型 | 基准日 | 示例 |
|---|---|---|
| 最近 N 天 | 以今天为基准计算 | 最近 7 天 → 包含今天在内共 7 天 |
| 过去 N 天 | 以昨天为基准计算 | 过去 7 天 → 包含昨天在内共 7 天 |
日期选择方式支持 固定日期 和 相对日期 两种。
| 方式 | 说明 | 示例 |
|---|---|---|
| 固定日期 | 指定日期保持不变。无论何时查看,都会查询相同期间 | 2025-01-01 ~ 2025-01-31 |
| 相对日期 | 根据查看时间自动计算日期。每次打开仪表板时都会更新为最新期间 | 最近 7 天 |
Note
更改日期范围后,仪表板内所有小组件的数据都会按该期间重新查询。
3. 可视化设置¶
点击每个面板右侧的 ... 按钮,再点击可视化设置按钮,即可用不同形式查看图表数据。 
-
图表类型
图表类型 用途 折线图 适合查看时间序列趋势 柱状图(横/纵) 适合比较项目间差异 饼图 适合表现比例 表格 适合查看准确数值 记分卡 强调单一核心数值 -
结果显示选项(适用于图表类型为表格时)
- 小数点:最多可设置 5 位
- 百分比:用于显示百分比(%) 值
- 涨跌显示:用于强调上涨或下跌
-
货币选项
4. 数据下载¶
如有需要,可以下载单个面板或整个仪表板用于分析。
5. 应用筛选器¶
可以应用仪表板级别的筛选器,只查看符合特定条件的数据。筛选器会统一应用于仪表板内所有小组件。 
Note
筛选器维度中显示的项目会暴露所使用的所有事件属性。如果某个事件没有该属性,则不会将筛选器应用到该事件。
注意事项 & Tips¶
- 首页显示的首页仪表板可以在 设置 > 工作区管理 中更改。
- 如果没有工作区访问权限,就无法查看该工作区的仪表板。
- 日期范围更改仅应用于当前会话,刷新页面后会恢复为默认值。





