模板¶
概要¶
模板是预先准备好常用的仪表板·图表·漏斗·留存配置的功能。
即使不从头设置,只需选择模板即可快速创建所需内容,创建后也可以根据需要自由修改。
可以做什么?¶
业务/营销负责人¶
- 只需点击一次,就能立即创建包含 AU、NU、收入、ARPPU 等核心指标的摘要仪表板。
- 即使是第一次使用 Analytics,也可以通过模板了解应该如何构建哪些指标。
数据分析师¶
- 可以快速从模板开始构建重复创建的分析结构(留存、漏斗等),再补充调整细节条件。
快速开始¶
- 点击顶部 Create 按钮后选择 模板。
- 点击想要创建的内容类型(图表、漏斗、留存、仪表板)。
- 在模板应用后填充好设置后,根据需要修改,再点击 创建 按钮。
Note
即使选择模板后,也可以自由更改所有设置。模板只是用于填充初始值。
全部功能¶
模板列表¶
模板按内容类型选项卡区分。
| 选项卡 | 说明 |
|---|---|
| 仪表板 | 用于在一个画面中查看主要指标现状的仪表板模板 |
| 图表 | 用于可视化用户·收入等核心指标的图表模板 |
| 漏斗 | 用于分阶段转化·流失分析的漏斗模板 |
| 留存 | 用于用户回访·留存率分析的留存模板 |
应用模板后的结果¶
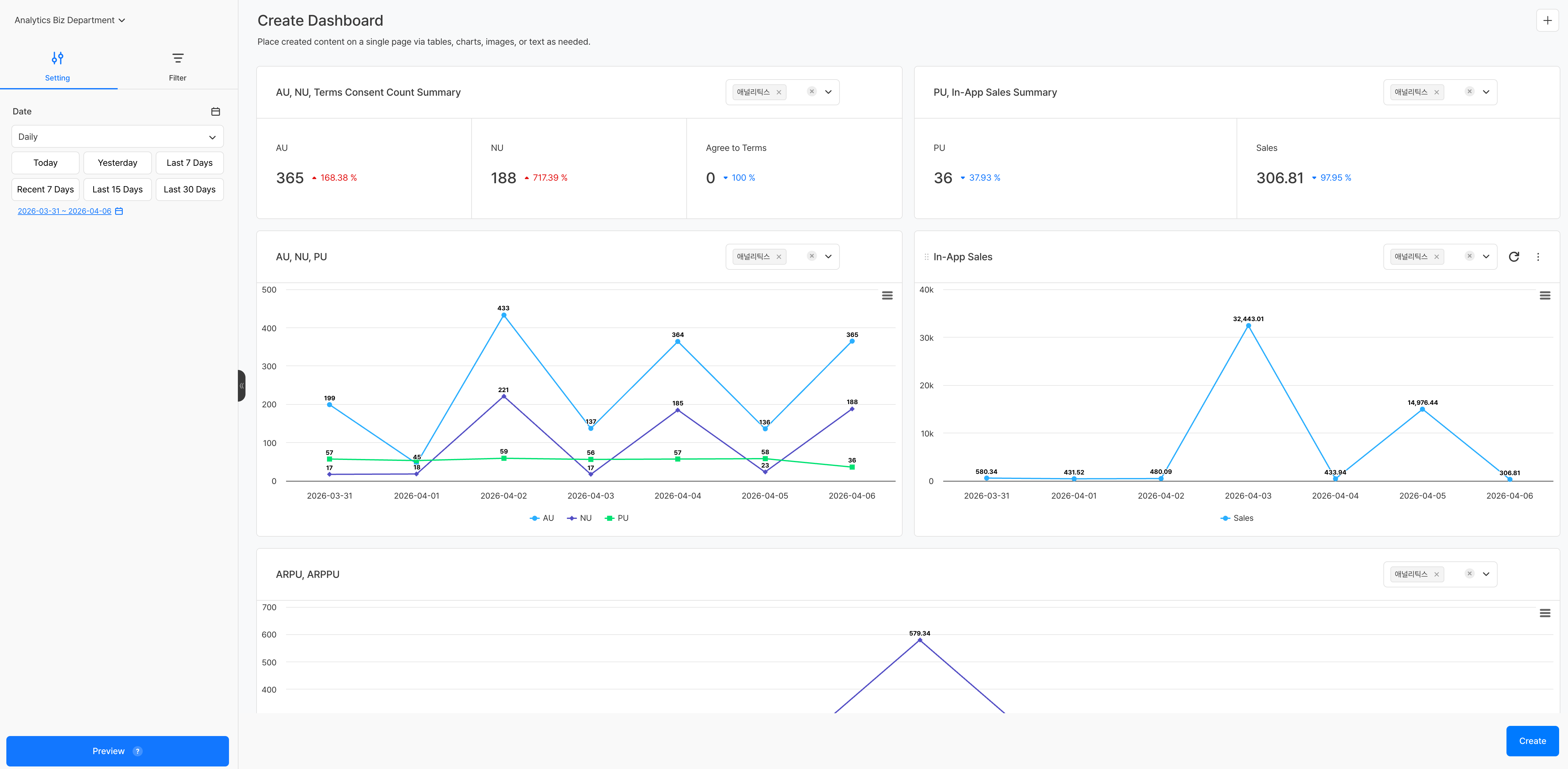
仪表板模板¶
应用仪表板模板后,会进入带有预配置面板的创建画面。可在每个面板右上角的下拉菜单中分别选择该面板要应用的项目。
由于可以为每个面板指定不同项目,因此也可以将多个游戏的指标并排放在一个仪表板中比较。
图表/漏斗/留存模板¶
选择模板后,创建画面会以已预填测量值、维度值等主要设置的状态打开。可在左侧面板中继续添加或修改设置,然后点击 创建 按钮保存内容。


