เทมเพลต¶
ภาพรวม¶
เทมเพลตคือฟีเจอร์ที่เตรียมโครงสร้างแดชบอร์ด ชาร์ต ฟันเนล และรีเทนชันที่ใช้งานบ่อยไว้ล่วงหน้า
คุณสามารถสร้างคอนเทนต์ที่ต้องการได้อย่างรวดเร็วเพียงเลือกเทมเพลต โดยไม่จำเป็นต้องตั้งค่าทุกอย่างตั้งแต่ต้น และหลังสร้างแล้วก็สามารถแก้ไขได้อย่างอิสระตามต้องการ
ใช้ทำอะไรได้บ้าง?¶
ผู้รับผิดชอบด้านธุรกิจ/การตลาด¶
- สามารถสร้างแดชบอร์ดสรุปที่มี KPI หลัก เช่น AU, NU, รายได้ และ ARPPU ได้ทันทีด้วยการคลิกเพียงครั้งเดียว
- แม้เพิ่งเริ่มใช้ Analytics ก็สามารถใช้เทมเพลตเป็นแนวทางว่าควรจัดโครงสร้างเมตริกอย่างไร
นักวิเคราะห์ข้อมูล¶
- สามารถเริ่มต้นโครงสร้างการวิเคราะห์ที่ต้องทำซ้ำบ่อย เช่น รีเทนชันหรือฟันเนล ด้วยเทมเพลต แล้วปรับเฉพาะเงื่อนไขเพิ่มเติมได้
เริ่มต้นอย่างรวดเร็ว¶
- คลิกปุ่ม Create ที่ด้านบน แล้วคลิก เทมเพลต
- คลิกประเภทคอนเทนต์ที่ต้องการสร้าง (ชาร์ต ฟันเนล รีเทนชัน แดชบอร์ด)
- เมื่อมีการเติมค่าการตั้งค่าตามเทมเพลตแล้ว ให้ปรับแก้ตามต้องการ จากนั้นคลิกปุ่ม สร้าง
Note
แม้เลือกเทมเพลตแล้ว คุณยังสามารถเปลี่ยนการตั้งค่าทุกอย่างได้อย่างอิสระ เทมเพลตมีหน้าที่เติมค่าเริ่มต้นให้เท่านั้น
ฟีเจอร์ทั้งหมด¶
รายการเทมเพลต¶
เทมเพลตถูกแยกตามแท็บของประเภทคอนเทนต์
| แท็บ | คำอธิบาย |
|---|---|
| แดชบอร์ด | เทมเพลตแดชบอร์ดสำหรับดูสถานะเมตริกหลักในหน้าจอเดียว |
| ชาร์ต | เทมเพลตชาร์ตสำหรับแสดงเมตริกหลัก เช่น ผู้ใช้และรายได้ |
| ฟันเนล | เทมเพลตฟันเนลสำหรับวิเคราะห์การแปลง/การหลุดเป็นขั้นตอน |
| รีเทนชัน | เทมเพลตรีเทนชันสำหรับวิเคราะห์การกลับมาใช้งาน/อัตราคงอยู่ของผู้ใช้ |
ผลลัพธ์หลังใช้เทมเพลต¶
เทมเพลตแดชบอร์ด¶
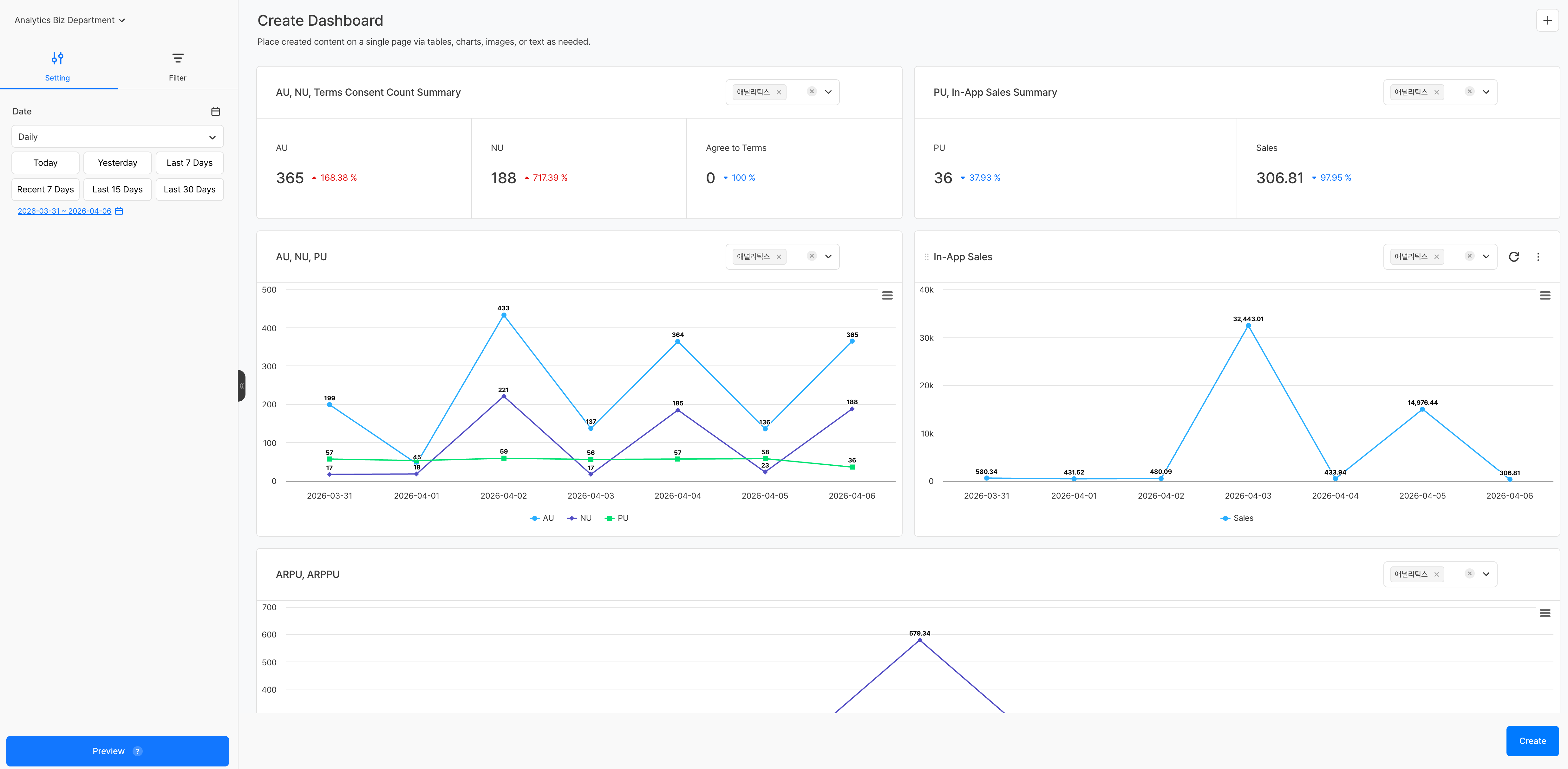
เมื่อใช้เทมเพลตแดชบอร์ด คุณจะไปยังหน้าสร้างที่มีแผงที่ตั้งค่าไว้ล่วงหน้าแล้ว ในดรอปดาวน์ที่มุมขวาบนของแต่ละแผง คุณสามารถเลือกโปรเจกต์ที่จะใช้กับแผงนั้นได้แยกกัน
สามารถกำหนดโปรเจกต์ต่างกันในแต่ละแผงได้ จึงสามารถจัดแดชบอร์ดที่เปรียบเทียบเมตริกของหลายเกมในหน้าจอเดียวได้
เทมเพลตชาร์ต/ฟันเนล/รีเทนชัน¶
เมื่อเลือกเทมเพลต หน้าสร้างจะถูกตั้งค่าโดยเติมค่าหลัก เช่น ค่าที่วัดและค่ามิติไว้ล่วงหน้าแล้ว จากแผงด้านซ้ายคุณสามารถเพิ่มหรือเปลี่ยนการตั้งค่าได้ จากนั้นคลิกปุ่ม สร้าง เพื่อบันทึกคอนเทนต์
ข้อควรระวัง & Tips¶
- เทมเพลตมีไว้เพื่อให้ค่าการตั้งค่าเริ่มต้น หลังใช้แล้วคุณสามารถแก้ไขรายการทั้งหมดได้อย่างอิสระ
- เทมเพลตบางรายการอาจไม่แสดงข้อมูล ขึ้นอยู่กับสถานะการตั้งค่าอีเวนต์หรือเมตริก ในกรณีนี้โปรดตรวจสอบการตั้งค่า อีเวนต์ หรือ เมตริก ก่อน


